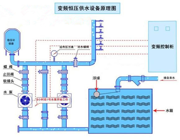
重慶紅亮自來水廠定購恒壓供水設備
通過我司技術員專業設計一套恒壓供水設備,客戶來公司進行實地考察,并多次解決客戶的疑問!客戶對我司產品十分放心!于2018年12月23日訂購一套智能恒壓供水設備,配五臺15kw增壓泵,一用一備。該設備生產15個工作日后,生產發貨,客戶對我司的服務十分滿意,表示會繼續合作。并且推薦朋友來采購!
- 上一篇:加深智能化控制程度 箱式變頻供水設備更加集約化 2019/3/18
- 下一篇:荊州市江津郵政大樓和公安縣郵政中心定購2套無負壓供水設備 2019/1/8


