






一、 中贏二次供水設備特點

二、 中贏二次供水設備工作原理


三、 中贏二次供水設備現場圖片

二次供水設備結構圖

二次供水設備安裝現場

二次供水設備安裝圖片

調試完打掃干凈的二次供水設備現場

二次供水設備實物拍攝

二次供水設備不銹鋼配件

長沙中贏供水設備有限公司工廠實錄

長沙中贏供水設備有限公司遠程監控中心
中贏二次供水設備參數
控制方式:變頻控制
安裝場所:室內溫度環境:+5℃—+40℃
輸送液體:清水
液體溫度:0℃—+70℃
最高使用壓力:20kg/cm3
最小吸入壓力:0.2kg/cm3
允許吸入壓力:受到最高使用壓力限制
水泵:立式/臥式多級離心泵
水泵組合臺數:2---6臺
電源:三湘×220/330V×50HZ
吸入、輸出管:不銹鋼鋼管
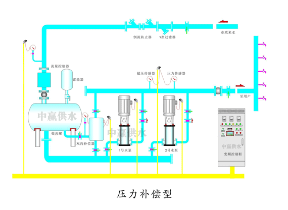
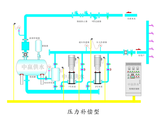
中贏二次供水設備工作原理


二次供水設備進水管與自來水管網直接相連,水在自來水管網剩余壓力驅動下壓入設備進水管,設備的加壓水泵在進水剩余壓力的基礎上繼續加壓,將供水壓力提高到用戶所需的壓力后向出水管網供水;當用戶用水量大于自來水管網供水量時,進水管網壓力下降,當設備進水口壓力降到相對壓力小于0(或設定的管網保護壓力)時,設備中的負壓預防和控制裝置自動啟動工作,對設備運行狀態進行調整直至設備停機待命,確保進水管網壓力不再降低而對自來水管網造成不利影響;當自來水管網供水能力恢復,進水管網壓力恢復到保護壓力以上時,設備自動啟動,恢復正常供水;當自來水管網剩余壓力滿足用戶供水要求時,設備自動進入休眠狀態,由自來水管網直接向用戶供水,供水不足時設備自動恢復運行;當用戶不用水或用水量很小時,設備自動進入停機休眠狀態,由設在設備出水側的小流量穩壓保壓罐維持用戶數量用水及管網漏水,用戶用水穩壓保壓罐不能維持供水管網所需壓力時,設備自動喚醒,恢復正常運行。設備運行過程中充分利用自來水管網的剩余壓力,始終既不對自來水管網造成不利影響又大限度的滿足用戶需求,降低供水能耗,實現供水系統較優運行。
較高的投資費用將因較低的能量消耗在短期內得到補償。顯著的節能效果可快速收回投資費用。










共有1條評論
產品的質量很不錯哦,用了很久,沒有發現什么問題,都很滿意。
用事實和數據說話,用品質來證明市場!謝謝蔣總對我公司的肯定。以后8、9、10、11、12、13、14、15、16、17、18、19、20、21、22、23、24、25、26、27、28、29、30、31、32、33、34、35、36、37、38層高層樓房供水都可以找我們公司啊!嘿嘿!